Hotels, Restaurant, and Hospitality ← Back to Software Information

Rayterton Hospitality Intelligence Suite

Consolidate your entire hotel operation into a single source of truth. This suite eliminates the chaos of fragmented spreadsheets by unifying data from your PMS, POS, HR, and finance systems. It provides leadership with clean and consistent numbers to drive profitability across every property in your portfolio.

Everything managed in one place

Executive Overview

Managing a hotel group with disconnected data is the fastest way to lose money. Most operators struggle with inconsistent reports where the restaurant sales do not match the accounting books or labor costs are calculated differently at every property. The Rayterton Hospitality Intelligence Suite solves this by creating a standardized data foundation. It moves your business away from manual data entry and toward automated insights. By locking in official company metrics and automating the flow of information, management can focus on fixing operational gaps rather than debating which report is correct. This platform ensures that every decision is backed by verified and real world data.

Software Modules for Hospitality Intelligence

  • Unified Hospitality Data PlatformA central hub that connects to your PMS and POS systems to collect and clean operational data.
  • Master Data and Business StructureA tool for standardizing how you define properties and departments so comparisons are always fair.
  • KPI and Metric Control LayerA system to lock in official formulas for metrics like RevPAR and GOPPAR to prevent calculation errors.
  • Executive Hospitality IntelligenceHigh level dashboards designed for directors to monitor the overall health of the entire business.
  • Operational Performance AnalyticsDaily tools for hotel managers to track revenue and control costs at the department level.
  • Forecasting and Budget IntelligenceA module that uses historical data to predict future demand and track performance against your budget.
  • Automated Reporting and Exception ControlAn automated system that sends alerts when your costs or performance numbers deviate from the plan.
  • Self Service BI with Certified DataA safe environment for managers to explore data and create custom reports without altering official records.
  • Multi Property Portfolio and BenchmarkingA comparison tool that ranks property performance and identifies best practices across your group.
  • Enterprise Security and Oversight LayerA robust security module that controls user access and logs every change made to your data.
  • API and Integration HubA connectivity center that ensures smooth data flow between the platform and your existing software.

Unified Hospitality Data Platform

Unified Hospitality Data Platform

This is the foundation of your data strategy. If your data is messy at the start, your dashboards will be useless. This module pulls information directly from your PMS, POS, HR, and finance systems. It cleans the data and removes duplicates to ensure that what you see on your screen matches the reality on the ground.

Features

  • Automated Data Collection
  • Cross System Data Mapping
  • Quality Control and Error Detection
  • Real Time Data Sync Monitoring
  • Unified Warehouse Storage
  • Direct Finance and HR Integration

Master Data and Business Structure

Master Data and Business Structure

Comparing a luxury resort to a city hotel is impossible if they use different definitions for their departments. This module forces a standard structure across your entire organization. It ensures that every property uses the same categories for rooms, food outlets, and cost centers. This is the only way to get an honest view of which units are actually performing well.

Features

  • Standardized Property Master
  • Unified Outlet and Department Categories
  • Consistent Channel and Segment Mapping
  • Global Item and Menu Master
  • Centralized Fiscal Calendar Setup
  • Hierarchical Data Rollups

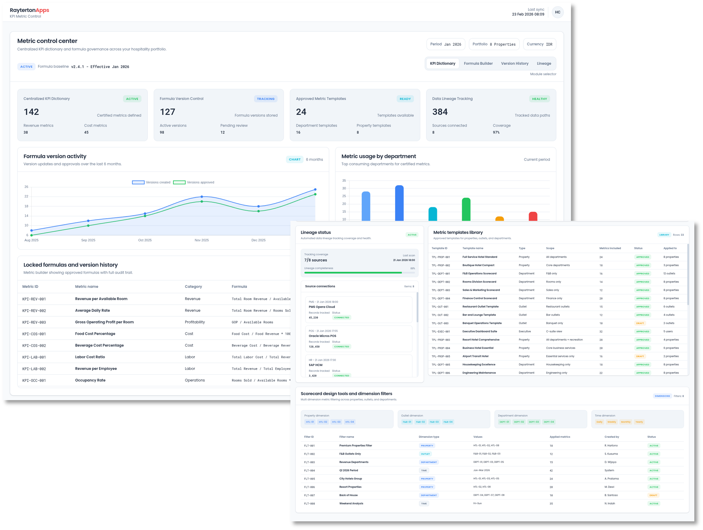
KPI and Metric Control Layer

KPI and Metric Control Layer

This module locks your company formulas into the system. Once a metric like ADR or COGS is defined, it cannot be changed by individual users. This ensures that everyone from the property manager to the owner is looking at the exact same math.

Features

  • Centralized KPI Dictionary
  • Formula Version Control
  • Approved Metric Templates
  • Automated Data Lineage Tracking
  • Scorecard Design Tools
  • Multi Dimension Metric Filtering

Executive Hospitality Intelligence

Executive Hospitality Intelligence

Directors need to see the big picture without getting bogged down in minor details. This module provides a high level cockpit view of the entire portfolio. It highlights the most important drivers of revenue and profit. If a specific region or property is struggling, the system allows for a quick drilldown to find the root cause of the problem.

Features

  • Executive KPI Cockpit
  • Profit and Loss Bridge Analysis
  • Portfolio Performance Ranking
  • High Level Segment Analysis
  • Strategic Drilldown Capability
  • Investor Ready Visualizations

Operational Performance Analytics

Operational Performance Analytics

This module gives GMs and outlet managers the tools they need to manage daily operations. It tracks covers, average checks, and labor hours in real time. By seeing these numbers daily, managers can make immediate adjustments to staffing or inventory before a small problem becomes a major loss.

Features

  • Daily F&B Performance Tracking
  • Labor Productivity and Overtime Monitoring
  • COGS and Waste Analytics
  • Transaction Level Drilldown
  • Controllable Cost Analysis
  • Shift Based Performance Reviews

Forecasting and Budget Intelligence

Forecasting and Budget Intelligence

This module turns your historical data into accurate projections for occupancy and revenue. It connects these forecasts directly to your budget so you can see exactly where you are overspending. This allows you to adjust your strategy based on predicted demand rather than reacting to the past.

Features

  • Demand and Occupancy Forecasting
  • Revenue and Cost Projections
  • Automated Budget Templates
  • Scenario Simulation Tools
  • Budget vs Actual Variance Tracking
  • Approval Workflow Management

Automated Reporting and Exception Control

Automated Reporting and Exception Control

This module makes your data proactive by sending alerts when something goes wrong. If your food cost exceeds a certain percentage or your occupancy drops unexpectedly, the system notifies the relevant manager. This ensures that every deviation is addressed immediately with a clear record of who took action.

Features

  • Threshold Based Alert Rules
  • Automated Management Report Packs
  • Exception Tracking and Resolution Log
  • WhatsApp and Email Notifications
  • Escalation Rules for Unresolved Issues
  • Trend Break Detection

Self Service BI with Certified Data

Self Service BI with Certified Data

This module provides a safe playground where managers can explore data using certified datasets. They can build their own charts and pivot tables for specific projects while the core company numbers remain locked and protected.

Features

  • Certified Dataset Catalog
  • Drag and Drop Analysis Tools
  • Custom View Sharing
  • Export Controls and Permissions
  • Sandbox Environment for Testing
  • Personal Insight Dashboards

Multi Property Portfolio and Benchmarking

Multi Property Portfolio and Benchmarking

For hotel groups, knowing who is the best in the pack is vital for growth. This module allows you to compare properties against each other and against industry benchmarks. It identifies which hotels are overachieving and which ones need help. This creates a culture of healthy competition and allows you to scale best practices across the brand.

Features

  • Property Ranking Leaderboards
  • Peer Group Benchmarking
  • Regional Performance Comparison
  • Best Practice Identification
  • Consolidated Portfolio Reports
  • Brand Standard Tracking

Enterprise Security and Oversight Layer

Enterprise Security and Oversight Layer

This module manages user roles and permissions across your entire organization. It creates a complete audit trail of every action taken in the system, ensuring that your data remains secure and your internal policies are followed.

Features

  • Role Based Access Control
  • Full Activity and Audit Logs
  • Single Sign On Integration
  • PII and Sensitive Data Masking
  • Multi Property Access Policies
  • Change Request Documentation

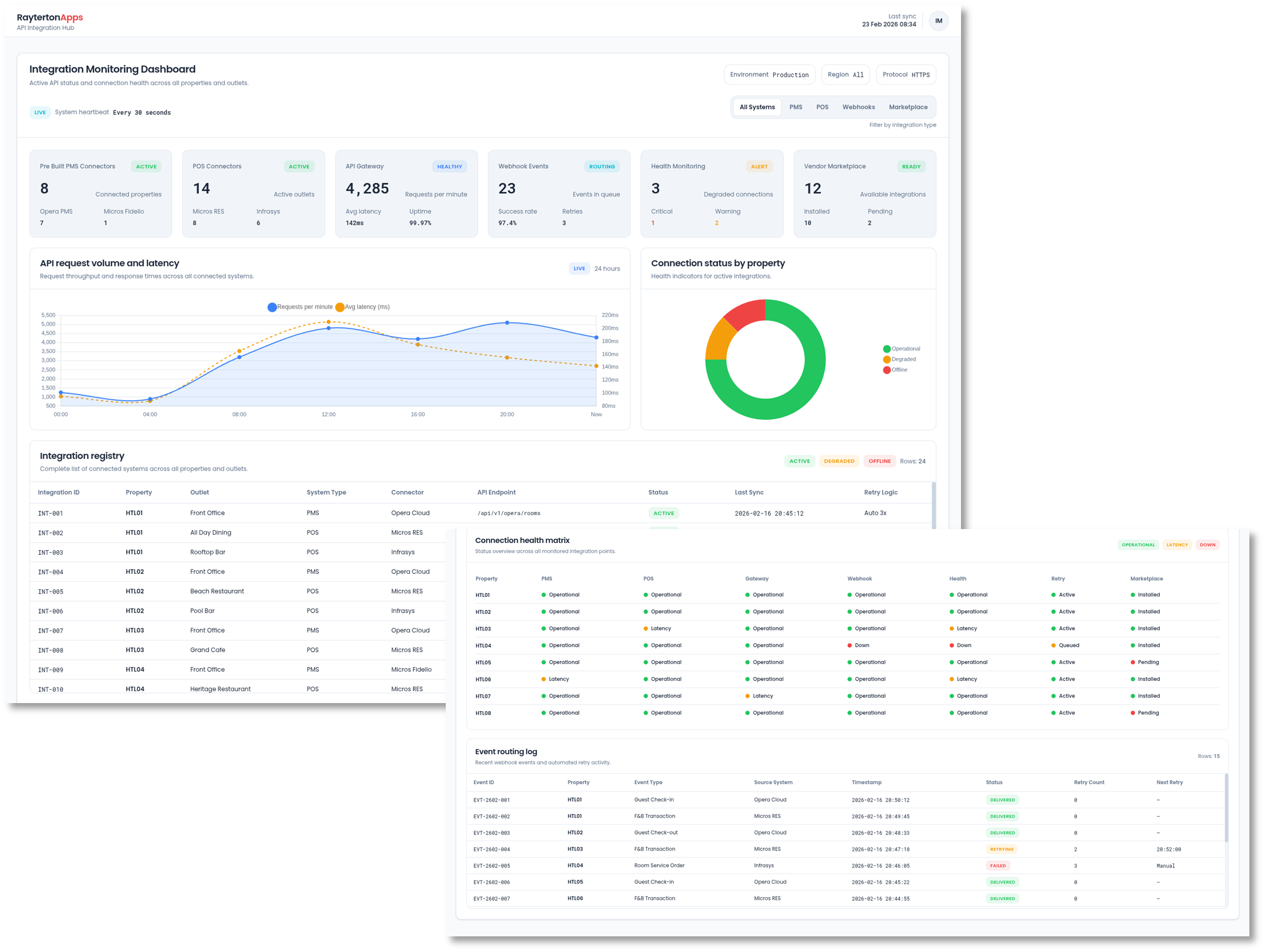
API and Integration Hub

API and Integration Hub

This module manages the technical links to your external systems. It allows for the fast onboarding of new properties and ensures that your data flow remains stable even when you upgrade your PMS or POS software. It is the technical bridge that keeps your intelligence suite running smoothly.

Features

  • Pre Built PMS and POS Connectors
  • API Gateway Management
  • Webhook and Event Routing
  • Connection Health Monitoring
  • Automated Data Retry Logic
  • Vendor Integration Marketplace

Ready to Standardize Your Hospitality Operations

Stop managing your hotel group through guesswork and inconsistent reports. Share your current data challenges and property portfolio details with us. Rayterton will implement a unified oversight structure that secures your data and provides clear visibility into your performance across every property.